Ürünler

  • Ana sayfa
  • Yeraltı Rezistivite Ölçüm Sistemleri
  • BilgiBiz
  • Yeraltı Rezistivite Ölçüm Sistemleri

Yeraltı Rezistivite Ölçüm Sistemleri

Rezistivite (özdirenç) cihazları, yer altındaki yapıların elektrik akımına karşı gösterdiği direnci ölçerek jeolojik yapıyı analiz etmeye yarayan temel jeofizik ekipmanlardır. Bu ölçümler sayesinde yer altı su seviyeleri, mineral yatakları, arkeolojik kalıntılar veya zemin etütleri hakkında kritik veriler elde edilir.

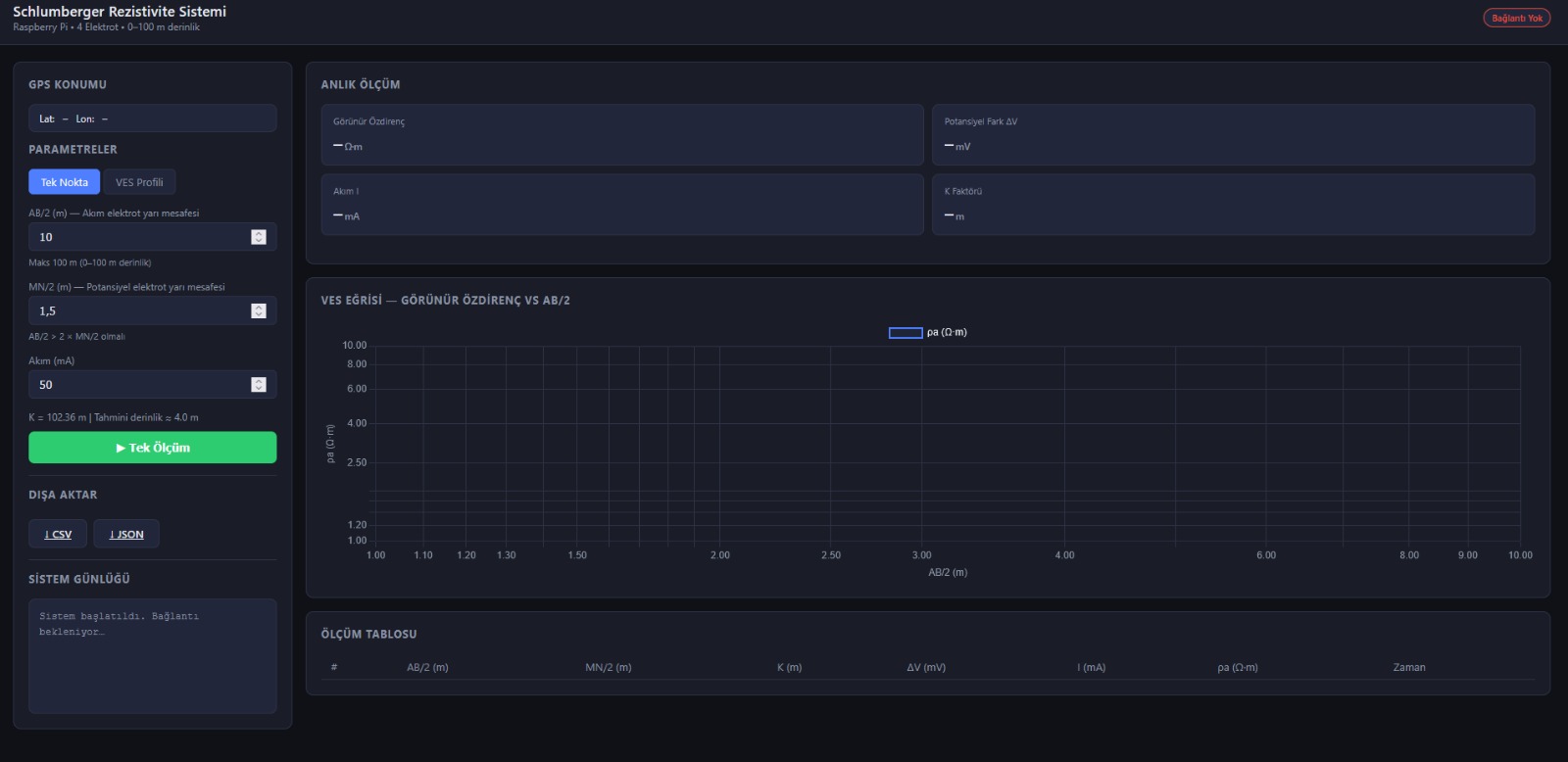
Bu yöntemin en yaygın ve klasik uygulama biçimlerinden biri Schlumberger Dizilimidir (Schlumberger metodu).

Rezistivite Ölçüm Prensibi

Temel mantık, yere belirli noktalardan elektrik akımı verip, bu akımın oluşturduğu potansiyel farkı ölçmektir. Bir rezistivite sistemi genellikle şu bileşenlerden oluşur:

  • Güç Kaynağı: Doğru akım (DC) veya çok düşük frekanslı alternatif akım sağlar.
  • Akım Elektrotları (A ve B): Akımı toprağa iletir.
  • Potansiyel Elektrotları (M ve N): Oluşan voltaj farkını ölçer.



Schlumberger Metodu Nedir?

Schlumberger metodu, özellikle Düşey Elektrik Sondajı (DES) çalışmalarında tercih edilen bir elektrot dizilimidir. Bu yöntemde elektrotlar aynı hat üzerinde simetrik olarak yerleştirilir.

Dizilim Yapısı Schlumberger diziliminde, potansiyel elektrotları (M ve N) arasındaki mesafe, akım elektrotları (A ve B) arasındaki mesafeye oranla oldukça küçük tutulur.

  • Merkez noktası sabittir.
  • M ve N elektrotları merkeze yakın dururken, A ve B elektrotları merkezden dışarıya doğru kademeli olarak açılır.
  • Akım elektrotları birbirinden uzaklaştıkça, elektrik akımı yerin daha derinlerine nüfuz eder.



Neden Schlumberger Metodu Tercih Edilir?

# Özellik Avantajı
1 İşçilik Sadece dıştaki akım elektrotlarının hareket ettirilmesi yeterlidir, potansiyel elektrotları nadiren taşınır.
2 Hassasiyet Potansiyel elektrot mesafesi kısa olduğu için yerel yüzey gürültülerinden (parazitlerden) daha az etkilenir.
3 Derinlik Yer altındaki tabakaların dikey değişimlerini (tabaka kalınlıkları ve derinlikleri) belirlemede çok başarılıdır.

Profesyonel Kullanım ve Uygulama Alanları

Rezistivite sistemleri ve Schlumberger metodu, hassas veri toplama yetenekleri sayesinde geniş bir sektörel yelpazede güvenle kullanılmaktadır. Özellikle jeotermal kaynak aramaları, yer altı su haritalama projeleri ve maden sahalarının sınırlarının belirlenmesinde yüksek doğruluk oranları sunar. Cihazlarımız, engebeli arazi koşullarında bile hızlı kurulum ve kolay veri okuma imkanı tanıyarak saha operasyonlarınızın verimliliğini maksimize eder.

Ayrıca, inşaat öncesi zemin etütlerinde anakaya derinliğinin saptanması ve arkeolojik yüzey araştırmalarında yapı kalıntılarının tahribatsız bir şekilde görüntülenmesi için ideal çözümdür. BilgiBiz Yazılım tarafından geliştirilen kullanıcı dostu arayüzler ve dayanıklı donanım mimarisi, teknik personelin eğitim sürecini kısaltırken, sahadan alınan verilerin analiz kalitesini artırır.

BilgiBiz Yazılım, cihazın üretimini yaparak kullanıcı eğitimlerini verdikten sonra satışını fatura karşılığı gerçekleştirmektedir. Tarafımızca cihazlar kiralanmamakta ve saha analizi hizmeti verilmemektedir.

Kullanım Alanları

  • Hidrojeoloji: Yer altı suyunun derinliğini ve tuzluluğunu belirleme.

  • Madencilik: Metalik maden aramaları.

  • Mühendislik Jeolojisi: Anakaya derinliği ve zemin taşıma kapasitesi analizleri.

Bilgi mi lazım?